随着我国经济水平的飞速发展,人们的生活质量也越来越高,人们的娱乐方式就越来越多,特别是节假日期间,景区、百货商场,影剧院等地方往往会出现大客流涌入的现象。这一现象不仅会降低游客的旅游体验, 当客流密度达到一定程度或者出现突发事件时,还有可能会引发踩踏事件。
特别是热门景区公园每天的客流量都非常大,目前有些景区客流量数据的收集主要采用网络及现场售票的方法实现,该方法效率低,准确度不高,不能实时反映当前客流信息,也不能统计全天客流的变化。因此景区管理者无法掌控实时游览客流数据,不能有效及时的在客流量过大时做出提前疏导的预警,从而极易造成景区内客流的拥挤,这不仅大大的降低了游客的游玩体验,更是产生诸多的安全隐患。

由于互联网技术在旅游行业的大量应用推广,很多景区都采用了讯鹏人流量统计管控看板。讯鹏人流量统计管控看板采用先进成熟的智能客流分析传感器,精准的人员数据采集,对接显示屏和数据控制中心,有效保障旅游高峰时期游客的安全,维持正常的游览秩序,并实现大量客流的管理与疏导,对人员密集场所客流情况需要进行预测和预警,为景区的治安、防范做出了很大贡献。


一、讯鹏人流量统计管控系统的功能
1. 客流统计摄像机精准统计
人流量统计管控看板是一款集实时人数统计、超员预警、数据管理与分析等多功能于一体的智能设备。它通过客流统计摄像机法人AI视觉识别技术,精准地统计景区公园出入口的客流数据,准确率高达99%以上。无论是高密度的人头识别,还是移动轨迹跟踪,都能轻松应对,有效排除干扰物,确保数据的准确性。
2. 景区客流管控
当景区内人数达到或超过额定人数时,人流量统计管控看板会立即启动超员声光提醒,同时联动门禁或闸机,强制禁止人员进入,并在大屏上进行醒目提示,确保管理者和访客都能及时了解场所内的人数情况。
3. 景区客流数据监控
人流量统计管控系统后台还支持历史数据查询和报表导出功能,管理者可以随时随地通过电脑或手机远程监控场所的客流情况,进行环比分析、出入口对比分析等,为决策提供有力的数据支持。




二、讯鹏人流量统计管控系统架构


三、客人流量统计传感器参数
讯鹏的客流量统计传感器产品丰富,有双目客流统计摄像头、TOF客流计数终端、AI客流统计分析摄像机、红外客流计数器,价格从几百到数千不等,客户可根据自己的预算和实际需求来选择产品。






四、讯鹏人流量统计管控系统后台软件功能
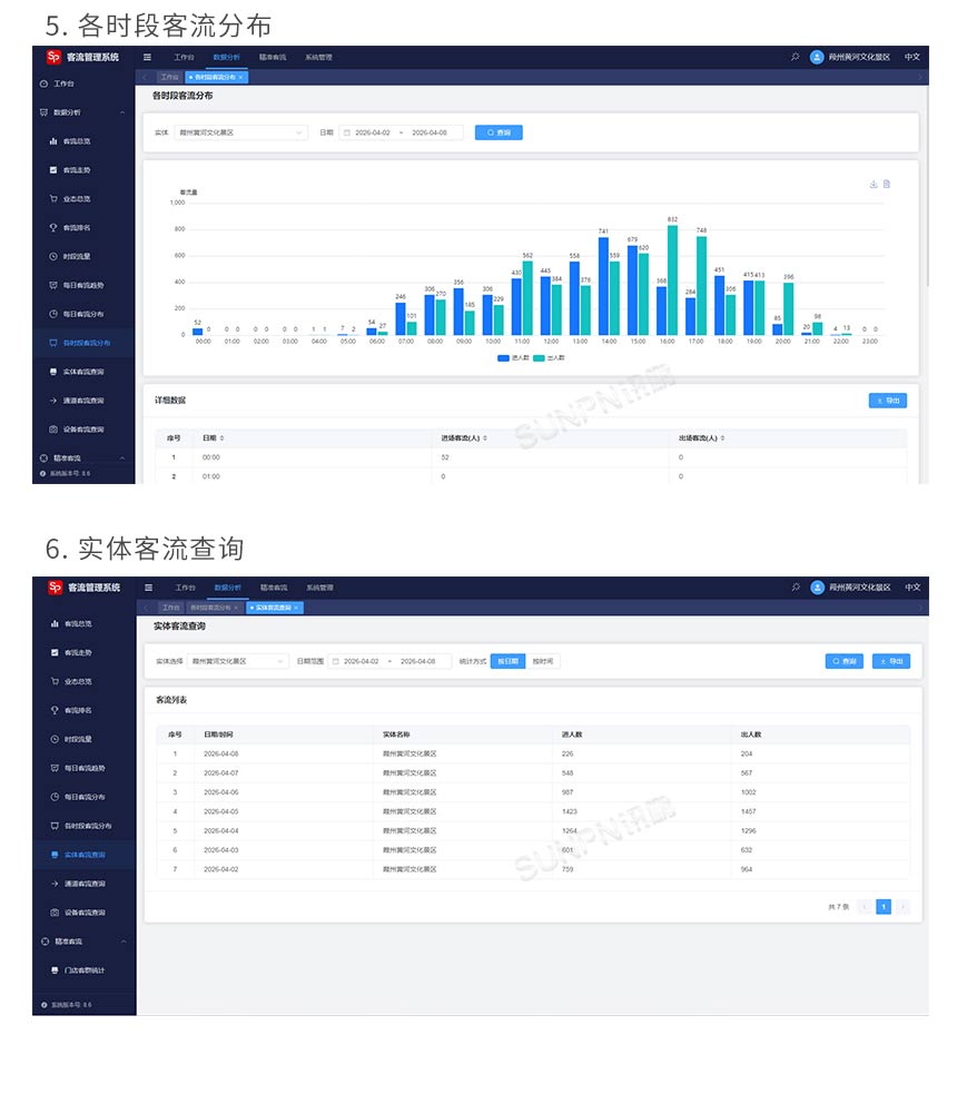
讯鹏人流量统计管控系统后台软件适配手机端和电脑端,同时提供日、周、月、季度、年度客流统计表,有丰富的图形样式,包括曲线图、饼状图、柱状图等。统过系统提供的近100张各式报表,通过不同的统计数据和图形反映出“客流量、性别特征、客流时间特点、客流速度特点、购买量及转化率、平日周末及节日客流量差异、客流量时点分布、历史客流对比、历史同期客流对比等等”丰富的客流信息,以供支持管理人员进行科学的决策。支持各种报表导出EXCEL功能,开放式数据库,可与任意POS系统进行集成。





五、讯鹏人流量统计管控系统案例




六、讯鹏人流量统计管控系统产品推荐


讯鹏人流量统计管控看板协助旅游园区、公园、博物馆交易展馆等客流密度大的公共场所,建立精确可靠的客流量监测系统,能够实现对人员密集场所提供实时的客流监控和预警方案,进而帮助人们在每一时间作出判断,采取相应的措施,正确引导客流,防患于未然。
讯鹏简介
发展历程
讯鹏优势
荣誉资质
公司团队
渠道合作
智慧公厕
时钟系统
智慧客流
LED电子看板
方案
智慧公厕管理系统
标准同步时钟系统
客流统计分析系统
智慧公厕系统
同步时钟系统
客流统计系统
可定制电子看板
自助咨询
线上购买
工具软件
售后服务
人才理念
员工风采
招聘岗位
公司新闻
行业知识
行业资讯














